Delivering theonchain swap infrastructurerunning Coinbase.
Discover how 0x has become a major strategic partner for Coinbase, powering an end-to-end onchain trading experience with core infrastructure across business lines - from DEX trading to the Coinbase Developer Platform.
975k829k
Wallets trading99.91%84.92%
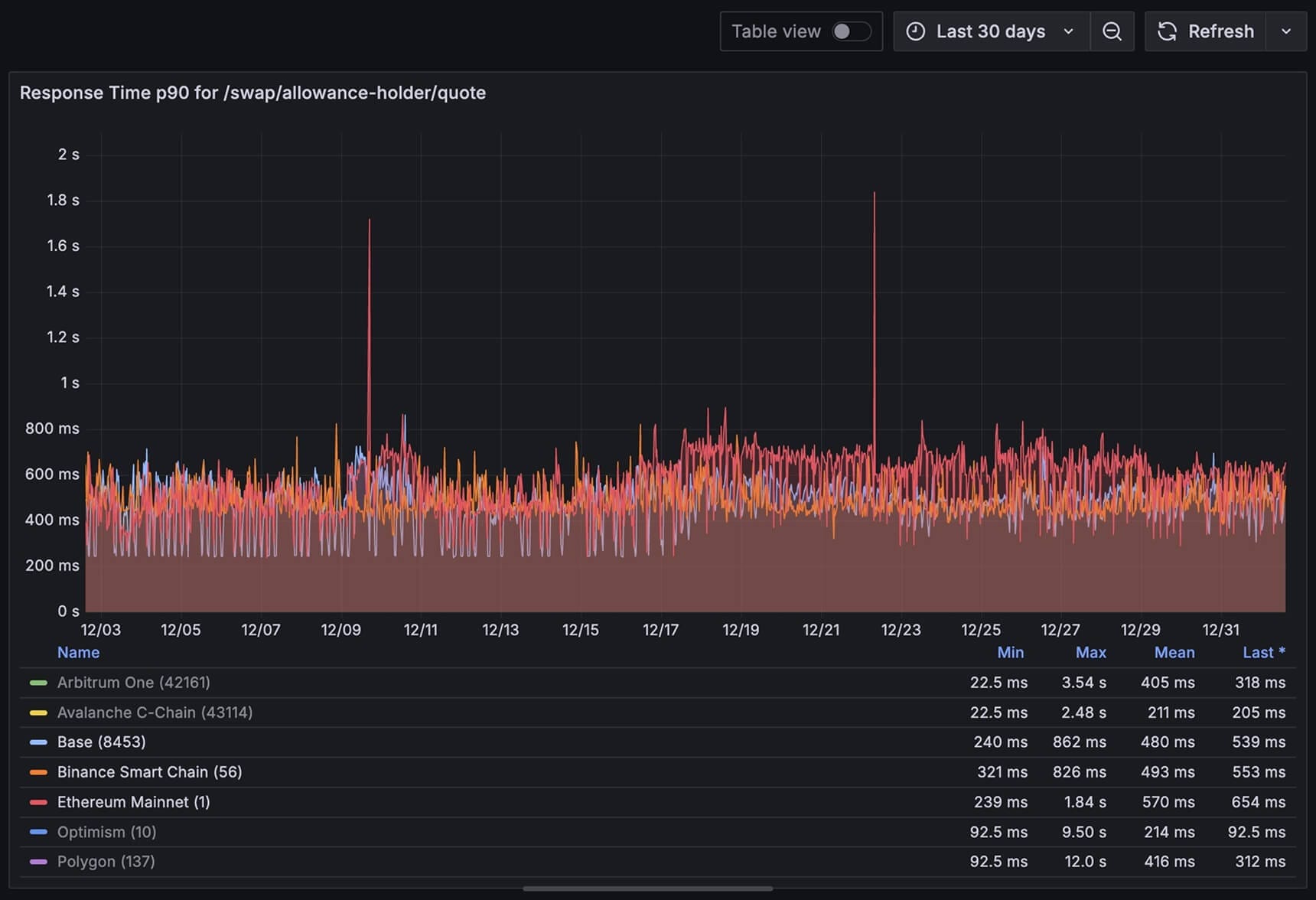
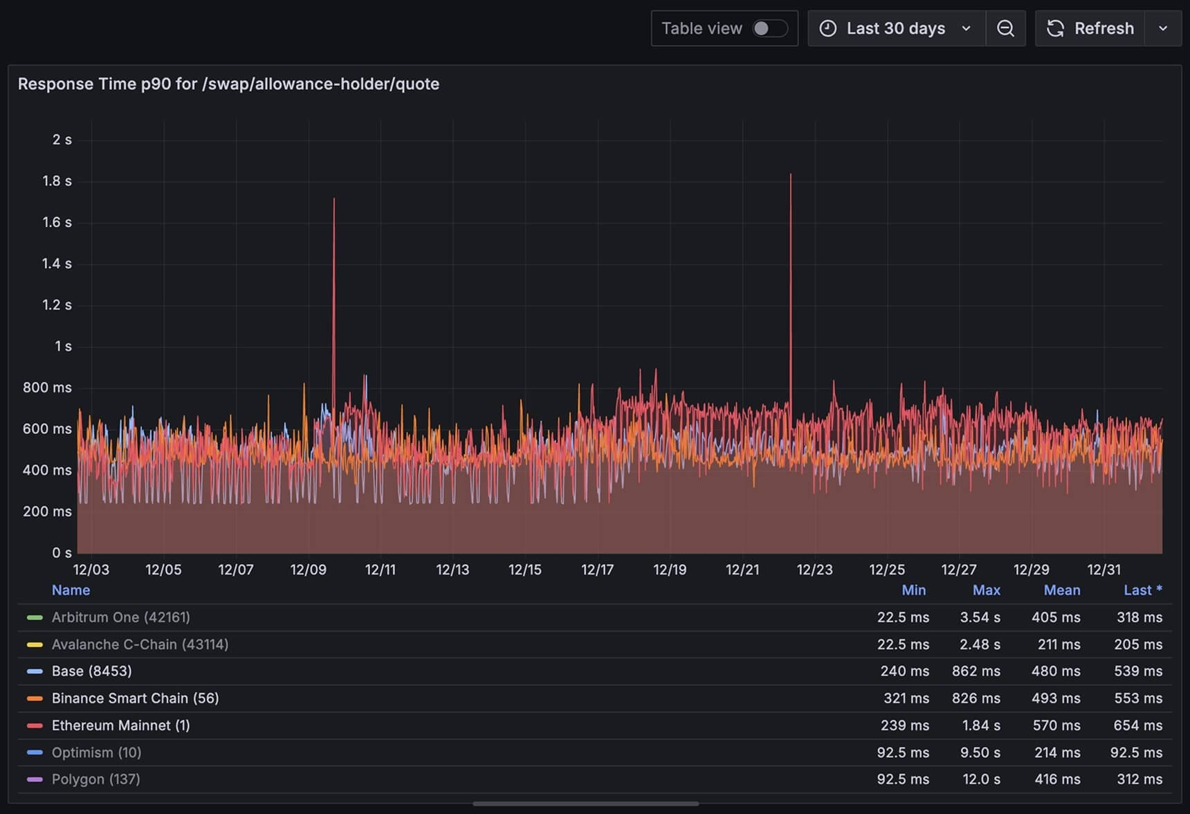
Uptime239ms203ms
Best observed response time<500ms
Median response time$1.1B$0.9B
Onchain volume0x across
Coinbase
products
The industry leader in crypto exchange and custody
Coinbase is a U.S.-based cryptocurrency exchange and custodian that operates in 100+ countries and serves over 120M total users, with 8.7M transacting each month. Its reputation as the industry leader is built upon real-world utility and a trusted, easy-to-use experience.
Today, Coinbase’s onchain ecosystem includes:
- DEX trading inside the main Coinbase App
- Base App onchain social, payments, and DeFi
- Coinbase Developer Platform (CDP) unified toolkit for builders
All three rely on token swaps as a core primitive, and all three are powered by 0x.
Our goal at Coinbase is to build the Everything Exchange – a place for our users to trade every asset, access any market, and bring their entire financial lives onchain in a way that's trusted, compliant and accessible at a global scale. Working with 0x allowed us to integrate decentralized markets directly into multiple Coinbase products, giving users access to onchain liquidity without compromising reliability or performance.
Enterprise-grade infrastructure
99.9184.92
%
Uptime
239203
ms
Best observed response time

Swap API response time, 90th percentile, December 2025, 0x internal data
Users are moving onchain
Tokenization has exploded from a few hundred tokens to tens of millions across dozens of networks. Users increasingly move onchain to:
- Find newly launched assets in seconds, not weeks
- Access DeFi tools without giving up self-custody
- Participate in SocialFi and creator economies
DEX trading volume has surged as users are routing around exchanges that can't list or support assets at onchain speed. For Coinbase, this was both:
- A challenge: users churn to chase long-tail tokens on DEXs
- An opportunity: to bring onchain markets into Coinbase instead of competing with them
The missing piece? Enterprise-grade exchange infrastructure that keeps up with onchain markets and meets demands for reliability, speed, and security.
Why 0x?
Expand from hundreds to millions of tokens
We enabled DEX trading directly within Coinbase Exchange, allowing users to swap any token instantly.
Reimagine the onchain experience
With 0x powering the Base App, Coinbase unites social, payments, and DeFi, so every post and creator becomes a tradable asset.
Empower builders
With Swap API built into Coinbase Developer Platform (CDP), developers get everything they need to build great apps on Base.
Whatever you build onchain, tokens are part of the stack
Give your products the right foundation and build on top of 0x.
As we've shown with Coinbase, you can:
- Reduce user churn with direct access to the tokens they need
- Plug into cutting-edge infrastructure in hours without overhead
- Scale quickly across apps and partners
- Capture new token models and ecosystems as they emerge
Make 0x your strategic partner to expand your market onchain, across millions of tokens, and with best-in-class execution.
Explore your use case
Our suite of APIs has processed over 211 million transactions and $180 billion in volume from more than 14 million users.
0x delivers all this and more across the Coinbase product stack
As a key strategic partner, 0x gives you an edge:
Deep DEX liquidity coverage
- 16+ chains, across 373 liquidity sources, covering 45M+ tokens
- Exclusive 0x RFQ liquidity from leading market makers
- Gasless trades, buy/sell tax token support
Advanced routing & execution
- Optimizes for all-in price (price + gas + slippage + taxes)
- Smart multi-hop, multi-plex routing unifies fragmented liquidity
- Reliable quotes and accurate gas estimates
Institutional-grade infrastructure
- Compliance: SOC2, smart contract audits
- Low latency, low error rates
- Dedicated support
Explore our Documentation or Book a call now.
0x Protocol launches
Open-source smart contracts for peer-to-peer trading. Shared infrastructure for decentralized exchanges
Toshi (now Coinbase Wallet) launches
World's first mobile dApp browser. Self-custody wallet for crypto assets
0x launches DEX aggregation
Matcha aggregator goes live. Smart order routing across 15 DEXs
Coinbase integrates 0x Swap API in Coinbase Wallet (now the Base App)
Seamless token swaps directly in wallet. Access to deep liquidity across DEXs

Developer Platform integrates 0x into developer kits
One-line swap integration for developers. Pre-built UI components and SDKs
Base App launches (beta), evolving the Coinbase Wallet experience
Unites social, payments, and DeFi in one app. 0x Swap API powers all token trading

Coinbase enables DEX trading inside exchange through 0x
Unified CEX and DEX liquidity. Best execution across all venues





